This section is from the book "Complete Self-Instructing Library Of Practical Photography", by J. B. Schriever. Also available from Amazon: Complete Self-Instructing Library Of Practical Photography.
Equivalent Focus. If we could easily and accurately locate in any lens the point from which to measure, the exact focal length of the lens could easily be ascertained with perfect accuracy. In the case of an extremely thin single lens, like "B" Fig. 16, we could simply measure from its rear surface. The error would be infinitesimal, and the distance from lens to focusing screen, when focusing for parallel rays, would be the exact focal length of the lens.
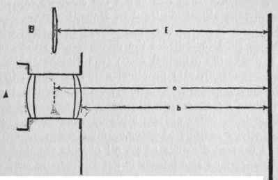
Not so in the case of a doublet. The point from which to measure may be located within the lens, or it may be located outside of it. We therefore compare a doublet with a single lens as described which would produce the same size image as the doublet. The image formed by the doublet being equivalent in size to the image formed by the single lens, and as size of image depends on focal length, we say that the focus of the doublet is equivalent to that of the single lens. Placing the two lenses as in Fig. 16, in front of the same focusing screen, if we then focus an object the image of which we can accurately measure, and find that the two images formed by the two lenses have exactly the same dimensions, the two lenses must have the same actual focal length; but finding it inconvenient to accurately measure the focal length of the doublet, we only compare it with the single lens which we can measure exactly. If we were then to focus solar rays sharply with both lenses on the same screen, the distance (f) would be the actual focus of B, and the distance (e) would be the actual, and also the equivalent focus of A. The point from which to measure the focus (focal length) of the doublet would then be situated in the same plane as the point from which the focus (focal length) of the single lens is measured; the measurement of the focus of the single lens would also be the measurement of the focus of the doublet; and if the actual focus of the single lens were 10 inches, its equivalent - the equivalent focus of the doublet - would also be 10 inches.

Fig. 16.
609. To focus an object, or to focus on or for an object, or to focus the image of an object, are expressions which hardly require any explanation. To focus is to so adjust the lens relative to the focusing screen, or vice versa, that we have the focusing screen in the plane where the image bearing rays are brought to a focus (the plane of sharp focus, or the focal plane for these rays), and thus give us a sharp image. When this is not the case, we say that the image - or the object - is "out of focus."
Back Focus. "Back focus" is a term which is sometimes used to indicate the distance from the rear end of the lens to the principal focus (the distance back of the lens - back focus). Its practical value is that it indicates the minimum camera extension required behind the lens. If we focus on an object situated at a moderate distance from the lens, other objects situated near to or far away from the lens are out of focus. If we focus on an object situated a great distance away, all objects situated beyond that distance may also appear in good focus. If we focus on nearer objects, one after another, we find that as the object nears the lens, the focusing screen is farther away from the lens. As the object is brought toward the lens, the image recedes farther away from the lens, and the farther away the object, the more slowly does the image recede as the object moves, while as the object approaches near to the lens, the image recedes more rapidly. A change in distance between lens and object causes a change in distance between lens and image, and the image moves in the same direction as the object. Fig. 17 illustrates this. When the object is a great distance away, the image is at (f); when the object is nearer, at A, the image is farther away at (a); when the object is still nearer, at B, the image is still farther away at (b).

Fig. 17.
 
Continue to: